Good morning,
We have recently resumed work with Proxmox VE 9.1.1. My client is experiencing slow execution of operations on Microsoft SQL Server 2019.
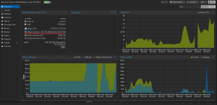
Proxmox behaves strangely, consuming 100% of memory, even though on Windows Server 2025 there is no significant memory usage observed.
Some time ago, I had already opened a ticket regarding the same SQL Server performance issue.
The VM is configured with virtio-win drivers version 0.1.271, as these are reported to be more stable.
Thansk
Valerio
We have recently resumed work with Proxmox VE 9.1.1. My client is experiencing slow execution of operations on Microsoft SQL Server 2019.
Proxmox behaves strangely, consuming 100% of memory, even though on Windows Server 2025 there is no significant memory usage observed.
Some time ago, I had already opened a ticket regarding the same SQL Server performance issue.
The VM is configured with virtio-win drivers version 0.1.271, as these are reported to be more stable.
Thansk
Valerio

