Hallo,
ich komme von einem Win10 Rechner, den ich als "Server" missbraucht hatte. Derzeit übe ich mit Proxmox VE 8.1.4, eingerichtet auf einem alten Proliant 380 G9, der mir günstig in die Hände gefallen ist. Da ich aber nicht ganz auf Windows verzichten will, dachte ich daran, diese als VM einzurichten. Dabei befolgte ich die meist empfohlenen Einstellungen:
- VirtIO Treiber : latest
- q35
- VirtIOGPU
- VirtIO SCSI Controller
- Quemu Agent - check
- Bus: VirtIO Block (oder SCSI, beides versucht)
- CPU 6 Kerne / host
- 16gb Arbeitsspeicher
- VirtIO Netzwerkkarte
Sämtliche Treiber wurden während der Installation ausgewählt bzw. installiert.
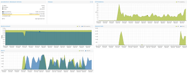
Wenn ich nun versuche, eine große Datei ~ 20gb über das 10g Netzwerk von meinem Unraid Server zu kopieren, startet die Übertragung mit einer ordentlichen Datenrate, bricht dann aber zyklisch nach kurzer Zeit auf 0 b/Sek ein. Nach einiger Zeit geht es dann weiter, bis es wieder einbricht. Zudem ist es in der Phase der nicht Übertragung nicht möglich, z.B. den Task Manager aufzurufen oder andere Dienste zu starten. Es ist als ob die VM eingefroren ist.
Die VM ist auf dem lokalen zfs Laufwerk installiert. Probehalber habe ich auch Win10 installiert - mit ähnlichen Ergebnis.
Besten Dank
ich komme von einem Win10 Rechner, den ich als "Server" missbraucht hatte. Derzeit übe ich mit Proxmox VE 8.1.4, eingerichtet auf einem alten Proliant 380 G9, der mir günstig in die Hände gefallen ist. Da ich aber nicht ganz auf Windows verzichten will, dachte ich daran, diese als VM einzurichten. Dabei befolgte ich die meist empfohlenen Einstellungen:
- VirtIO Treiber : latest
- q35
- VirtIOGPU
- VirtIO SCSI Controller
- Quemu Agent - check
- Bus: VirtIO Block (oder SCSI, beides versucht)
- CPU 6 Kerne / host
- 16gb Arbeitsspeicher
- VirtIO Netzwerkkarte
Sämtliche Treiber wurden während der Installation ausgewählt bzw. installiert.
Wenn ich nun versuche, eine große Datei ~ 20gb über das 10g Netzwerk von meinem Unraid Server zu kopieren, startet die Übertragung mit einer ordentlichen Datenrate, bricht dann aber zyklisch nach kurzer Zeit auf 0 b/Sek ein. Nach einiger Zeit geht es dann weiter, bis es wieder einbricht. Zudem ist es in der Phase der nicht Übertragung nicht möglich, z.B. den Task Manager aufzurufen oder andere Dienste zu starten. Es ist als ob die VM eingefroren ist.
Die VM ist auf dem lokalen zfs Laufwerk installiert. Probehalber habe ich auch Win10 installiert - mit ähnlichen Ergebnis.
Besten Dank




