Im Moment läuft ein Backup von einer VM auf einen Backup Knoten. Also nur 1 zu 1 und der PBS schafft gerade mal 1Gbit/s.
Aber mich interessieren die Zahlen, auch der Vergleich zu momentan und der letzten 5 Minuten.Node > Summaryhat auch Diagramme.
Ich mische mich hier mal mit ein. Habe den Thread aufgearbeitet und war zunächst auch der Meinung das die PVE-CPU schon relativ schwachbrüstig ist.Im Moment läuft ein Backup von einer VM auf einen Backup Knoten. Also nur 1 zu 1 und der PBS schafft gerade mal 1Gbit/s.






Backups kann man ja auch am Tag ausführenWie genau soll ich die Daten beschaffen aus den Systemen? Welche Befehle soll ich ausführen?
Nachts kann ich mich ja schlecht vor die Server setzen.
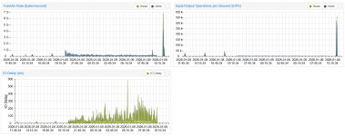
Datei kopieren ist ja auch etwas anderes als ein Backup zu erstellen, welches komprimiert wird/wurde.Nachtrag: Ich kopiere gerade von einem PVE auf den PBS drei Dateien parallel per scp und erreiche hier volle 10Gbit/s konstant.
Also kann die Hardware entsprechend von den Disks und Netzwerk dies leisten.
iostatps -eo pid,user,%cpu,%mem,etime,comm --sort=-%cpu | head -n 5
Sowas erfährt man dann nach 3 SeitenWir starten die Backups per Commandline:
starting new backup job: vzdump 4007979 --remove 1 --mode snapshot --maxfiles 5 --storage backup14253 --node node22124-pve --compress zstd --all 0
avg-cpu: %user %nice %system %iowait %steal %idle
29.86 0.00 4.00 0.01 0.00 66.13
Device tps kB_read/s kB_wrtn/s kB_dscd/s kB_read kB_wrtn kB_dscd
dm-0 0.00 0.00 0.00 0.00 4996 0 0
dm-1 34.26 18.59 331.39 0.00 20936913 373134964 0
sda 25.91 18.73 331.39 0.00 21091980 373134965 0
sdb 502.55 33756.26 8293.56 0.00 38008325697 9338247256
avg-cpu: %user %nice %system %iowait %steal %idle
29.87 0.00 4.00 0.01 0.00 66.13
Device tps kB_read/s kB_wrtn/s kB_dscd/s kB_read kB_wrtn kB_dscd
dm-0 0.00 0.00 0.00 0.00 4996 0 0
dm-1 34.26 18.60 331.39 0.00 20939493 373165760 0
sda 25.91 18.73 331.39 0.00 21094560 373165761 0
sdb 502.73 33772.97 8298.07 0.00 38030778175 9344221321 0
# ps -eo pid,user,%cpu,%mem,etime,comm --sort=-%cpu | head -n 5
PID USER %CPU %MEM ELAPSED COMMAND
27413 root 490 1.3 13-00:43:01 kvm
20735 root 261 0.5 13-00:44:21 kvm
4071288 root 233 0.0 00:00 python3
2882 root 140 1.0 13-00:47:55 kvm
avg-cpu: %user %nice %system %iowait %steal %idle
1.02 0.00 1.62 0.43 0.00 96.93
Device tps kB_read/s kB_wrtn/s kB_dscd/s kB_read kB_wrtn kB_dscd
dm-0 33.21 65.24 67.62 0.00 73171372 75839236 0
dm-1 3.07 12.07 14.44 0.00 13535648 16196560 0
sda 6.40 77.32 82.06 0.00 86726088 92035804 0
sdb 600.26 1715.11 60444.25 0.00 1923650860 67793692636 0
# ps -eo pid,user,%cpu,%mem,etime,comm --sort=-%cpu | head -n 5
PID USER %CPU %MEM ELAPSED COMMAND
1310 backup 31.4 0.3 12-23:33:25 proxmox-backup-
1252 root 1.9 0.0 12-23:33:25 proxmox-backup-
221 root 1.1 0.0 12-23:33:30 kcompactd0
244 root 0.4 0.0 12-23:33:29 kswapd0
Sowas erfährt man dann nach 3 Seiten
Bitte mal die Startparameter geben (ganzen Befehl).
We use essential cookies to make this site work, and optional cookies to enhance your experience.