[SOLVED] Eine Windows Maschine ist plötzlich sehr langsam (alle anderen laufen super im selben Node)

stappoe

New Member
Feb 19, 2025
14
6
3
Hallo liebe Promox Profis,

Ich hab ein Problem mit einer langsamen Windows 11 Maschine. Vermutlich ist es ein Windows Problem und keins von Proxmox, aber ich stell meine Frage einfach mal, weil ich so recht nicht weiterkomme. Vielleicht hab ich ja Glück.

Ich betreibe seit über einem Jahr einen Proxmox Server mit einigen Linux und zwei Windows 11 Maschinen. Alles läuft sehr gut.

Anfang der Woche habe ich eine weitere Windows Maschine komplett neu aufgesetzt, um darauf meine Einzelhandelskasse laufen zu lassen, die vorher auf einem normalen Computer lief, der in die Jahre gekommen war.

Nach der Installation war auch noch ca einen Tag lang alles normal und am nächsten Morgen war Rechner plötzlich sehr träge.

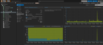
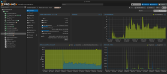
Von da an war die CPU Auslastung selbst im Ruhezustand immer bei circa 30 %. Man kann das auch sehr gut in der Grafik sehen. Ich hänge sie mal hier an. (Auf der zweiten Grafik sieht man eine andere Windows Maschine zum Vergleich)
Am ersten Tag war die CPU Auslastung ungefähr bei zwei oder 3 % dann ging sie nachts plötzlich hoch, und seitdem ist sie um die 30% und der Rechner ist unendlich träge. Meine andere Windows Maschine (die super läuft) hat genau die selben Einstellungen, Treiber und so weiter und läuft natürlich auf der selben Hardware. Ich hab alles gleich konfiguriert und kann keinen Unterschied erkennen.

Im Taskmanager steht was von Systemunterbrechungen und Google sagt, es könnte mit Treiber zusammen hängen, aber ich hab die gleichen Virtio Treiber verwendet wie bei der anderen W11-Maschine. An dem durchgereichten TSE-USB-Stick (einzige Besonderheit dieser Maschine) liegt es auch nicht. Wenn ich den nicht mehr durchreiche verändert sich nichts.

Mir gehen so langsam die Ideen aus. Ich würde einfach eine neue Maschine erstellen, aber auf dieser langsamen ist schon die Kassen-Software drauf und wenn ich der Softwarefirma sage sie soll noch mal umziehen, wäre das recht aufwändig.

Ich hoffe, ich hab mich verständlich ausgedrückt. Ich bin kein IT-ler. Ich mache das so gut ich kann selber mit viel lesen und probieren…
 

Attachments

  • Windows.png
    Windows.png
    630.4 KB · Views: 19
  • Kasse.png
    Kasse.png
    690.7 KB · Views: 18
  • IMG_0937.png
    IMG_0937.png
    1.1 MB · Views: 20
  • IMG_0941.png
    IMG_0941.png
    893.8 KB · Views: 19
Danke für den Tipp. Ich hab’s sofort ausprobiert und zuerst hab ich mich gefreut. Die Prozessorlast war normal nach dem Start. Aber leider funktioniert Windows gar nicht. Das Hintergrundbild kommt und man kann aber ansonsten nichts öffnen. Wenn ich die Windows Taste drücke, kommt das Startmenü, aber es verschwindet sofort wieder. Und wenn ich den Explorer oder die Einstellungen öffnen will, passiert gar nichts. Sehr seltsam. Hab ich so noch nie gesehen.
 
Danke für den Tipp. Ich hab’s sofort ausprobiert und zuerst hab ich mich gefreut. Die Prozessorlast war normal nach dem Start. Aber leider funktioniert Windows gar nicht. Das Hintergrundbild kommt und man kann aber ansonsten nichts öffnen. Wenn ich die Windows Taste drücke, kommt das Startmenü, aber es verschwindet sofort wieder. Und wenn ich den Explorer oder die Einstellungen öffnen will, passiert gar nichts. Sehr seltsam. Hab ich so noch nie gesehen.
Welchen Prozessortyp hast du verwendet? v4 macht wohl Probleme mit aktuellen Windows Installationen. Nimm lieber v3.
Bisschen andere Szenario, aber eventuell ist das bei WIn11 auch so? (Siehe Thread)
Welcher VirtIO Treiber hast du? 271 ist grad empfohlen.
Auch wenn du die gleichen Treiber wie bei den anderen Win Installation genomme hast, sind diese auf dem gleichen Build Stand? (Alle Updates gleich?)

Gerne auch mal die Konfiguration der VM:

qm config 111 --current
 
Last edited:
Ich werde verrückt! Mit der V3 funktioniert es!
Die Maschine fährt hoch und er zeigt mir 2,8 % Prozessorlast.
Das hätte ich wohl von mir aus nie ausprobiert, weil die anderen Maschinen auch auf Host wunderbar laufen. Verrückt!
So cool - ich freue mich.
Ihr habt heute jemanden echt glücklich gemacht
Vielen vielen Dank für die Info.
 

Attachments

  • Bildschirmfoto 2026-02-28 um 16.55.56.png
    Bildschirmfoto 2026-02-28 um 16.55.56.png
    720.3 KB · Views: 13
Dann wird das wohl das gleiche Problem wie im zuvor genannten Thread sein...
Hat Windows wohl irgendwas verbockt mit AVX-512 in Kombination mit VBS.
=> Wenn du andere Windows Installation updatest, könntest du eventuell auch in das Problem laufen, so meine Vermutung. (Mit v4 oder Host)

Freut mich, dass es jetzt läuft. Setz den Thread gerne auf Solved :)
Thread editieren > Prefix Solved auswählen.
 
Du kannst auch testweise Host verwenden und setzt in der CPU das nested-virt Flag auf deaktivert. ;-)
Das probiere ich mal aus mit einer Versuchsmaschine. Die Kasse ist eine Produktivmaschine, die ich ab morgen früh (hoffentlich) wieder viel einsetzen muss ;-)
Seht mal, wie gut sie jetzt läuft mit x86-64-v3 (anstelle von „host“)…
 

Attachments

  • IMG_0946.jpeg
    IMG_0946.jpeg
    404.3 KB · Views: 20
Hallo stappoe

Probier mal den Prozessortyp von "host" auf "x86-64-v4" zu stellen (oder v3 / v2-aes falls dein Host Prozessor v4 nicht unterstützt).

Dadurch wird in der Windows VM VBS (Virtualization-based Security) deaktiviert was die Performance verbessern kann. Leider deaktiviert das auch einige Sicherheitsfunktionen von Windows.

*edit*
Hier das selbe Problem im Englischen Forum
Das musst du nicht, man kann host nutzen, nur das Flag für Nested Virtualization deaktivieren.