Hey everyone,
I’ve got a weird issue with my homelab/server and I’m hoping someone can point me in the right direction.
My setup:
According to Proxmox, the VM still appears to be “running”, but:
The NAS isn’t in daily use, so I didn’t notice right away. After the upgrade to Proxmox 9 I was also away for about 4 weeks, so I can’t say for sure if the issue started right after the update — but it never happened before.
All other LXC containers and VMs run perfectly fine.
I already tried:
Before I start digging through logs — could someone tell me which specific logs would be most useful to share here (from both Proxmox and TrueNAS)?
EDIT:
1.Someone on Reddit told me to install the NIC E1000E Drivers, but i dont got a NIC E1000 interface!
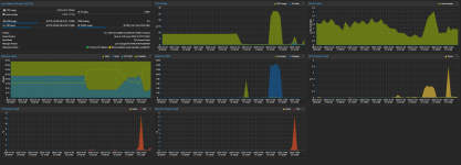
2. The Third Picture is from now, The TRUENAS is not reachable anymore, RAM is nearly Maxed out. ( The last 9 month i only had 14GB ram to the Machine. I started upgrade it when it first crashed. Now it keeps filling up?
Thanks in advance for any hints or ideas!
I’ve got a weird issue with my homelab/server and I’m hoping someone can point me in the right direction.
My setup:
- Proxmox running for about 11 months
- Around 13 LXC containers and 2 VMs
- Updated about 2 months ago to Proxmox 9 / Debian 13
According to Proxmox, the VM still appears to be “running”, but:
- I can’t see live stats (CPU/RAM usage just keeps loading)
- It’s not reachable via IP
- noVNC won’t connect
- Trying to “Shutdown” or “Reboot” the VM from Proxmox doesn’t work — the VM just hangs. The only way to get it back is to force stop (STOP) and then start it again.
The NAS isn’t in daily use, so I didn’t notice right away. After the upgrade to Proxmox 9 I was also away for about 4 weeks, so I can’t say for sure if the issue started right after the update — but it never happened before.
All other LXC containers and VMs run perfectly fine.
I already tried:
- Running a memtest → no issues found
- Increasing RAM for the TrueNAS VM by +4 GB → no change
- Updating/upgrading both Proxmox and TrueNAS → still happens
Before I start digging through logs — could someone tell me which specific logs would be most useful to share here (from both Proxmox and TrueNAS)?
EDIT:
1.Someone on Reddit told me to install the NIC E1000E Drivers, but i dont got a NIC E1000 interface!
2. The Third Picture is from now, The TRUENAS is not reachable anymore, RAM is nearly Maxed out. ( The last 9 month i only had 14GB ram to the Machine. I started upgrade it when it first crashed. Now it keeps filling up?
Thanks in advance for any hints or ideas!

