PVE Temperature Above 90°

Dexter23

Active Member
Dec 23, 2021
216
16
38
35
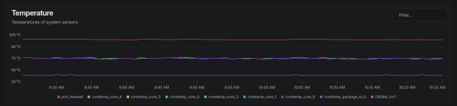
Hi i have install Beszel for monitoring some PVE of my customer, and i see high temperature about the PCH here the screenshot:
1764840333551.png
Consider the CPU is in IDLE
The "pch_haswell" is the chipset of the motherboard?
Thanks.
 
Can you check if this is an instrumentation issue? Compare with temperatures from their management interface.
Hello can you explain how can i compare the temperature?
Idk what you mean for "compare from the management interface".
Thanks.
 
I believe this refers to verification from the BMC (Baseboard Management Controller) installed on the server motherboard.

BMC has the capability to monitor hardware without going through the OS. On computers without BMC, one method is to measure temperatures using thermal cameras or similar devices.

If the information displayed on the OS does not match the results confirmed via BMC or thermal camera, verification of the super I/O chips is required (such as Nuvoton NCT6792D).

If they match, proceed with hardware investigation.

If the super I/O chips are not providing accurate information due to their characteristics, that is no longer a matter to be discussed in Proxmox.

Code:
/etc/sensors.d/****.conf
options <module> force=1

Probably we'd handle it by adding modules or changing offsets, but that's not what we're discussing here.
 
Last edited:
Hi
I've checked on the Supermicro BMC software and this is the temperature reading:
1764859714479.png
I think the temperature of the Chipset is the one call "System Temp" which have 41 degrees that is normal, idk the bezsel agent reading a pch_haswell 90°