nächtliche Aktivitäten - "hoher" IO Pressure Stall

brazzor

New Member
Jan 20, 2026
8
0
1
Hallo zusammen,

wie sollte es auch anders sein habe ich ein Problem mit meinem Server, da dieser in meinem "Schlafzimmer" steht, stören mich die nächtlichen Aktivitäten.

Ich habe zwei VM und mehrere LXC und weiß nicht ganz genau ob eine evtl. etwas geschwätzig ist...

Mein Server:

Fujitsu P756
- i5 6600
- 8 GB Ram (habe es heute mal aufgerüstet auf 16 GB)
- 4 Festplatten davon 2 SSD

Proxmox läuft auf einer älteren 64 gb SSD, alle VM und Container laufen auf einer NVMe und auf den HDD liegen befinden sich die restlichen Daten.
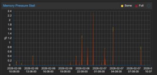
cpu.jpgcpu pressure.jpg
ram.jpgram pressure.jpg


server.jpgio pressure.jpg

Generell scheint ja auch immer etwas zu laufen, daher die Annahme irgendwas ist geschwätzig.
Nicht wundern da mich der Server dann um 04:00 so gestört hat, habe ich ausgeschaltet.
 
habe ich ein Problem mit meinem Server, da dieser in meinem "Schlafzimmer" steht, stören mich die nächtlichen Aktivitäten
Das ist jetzt nicht dein Ernst?
Ganz Grundsätzlich könnest du ja mal schauen, wenn du morgens um 4 Uhr die Kiste anschaust, welcher Container / VM den die Last erzeugt - die haben ja alle eine Anzeige für Auslastung in der GUI.

Also Lösung wäre dann folgende Optionen möglich / denkbar :
a) installiere eine VM mit Lautsprechern, die dich mit "Schlaf Kindlein Schlaf" beschallt.
b) den Server ordentlich herunterfahren, und dann das Licht aus machen.
c) wenn es die Platten sind, die sich durch laute Geräusche bemerkbar machen, evtl. durch SSDs ersetzen. Bei Lüftern wird's problematischer.
d) den Server an einem Ort installieren, wo er dich Nachts nicht stört - wäre Best-Practice.
e) Ohren-PADs
f) Server Jobs prüfen (Backup?)
 
Wir können dir ja nicht sagen was dein Server oder deine VMs um 4 Uhr Nachts tun, das kannst nur Du selbst wissen. Du hast ja nicht einmal mitgeteilt um was für Container oder VMs es sich handelt, was darauf läuft usw. usf.

Fahre den doch nachts wenn das für dich okay ist geplant herunter und morgens wieder hoch.
 
  • Like
Reactions: Johannes S
d) den Server an einem Ort installieren, wo er dich Nachts nicht stört - wäre Best-Practice.
Sehr geil, wo sind die Kohlen?

Wir können dir ja nicht sagen was dein Server oder deine VMs um 4 Uhr Nachts tun, das kannst nur Du selbst wissen. Du hast ja nicht einmal mitgeteilt um was für Container oder VMs es sich handelt, was darauf läuft usw. usf.

Fahre den doch nachts wenn das für dich okay ist geplant herunter und morgens wieder hoch.
Touché

Ok ich gebe zu die Frage war etwas zu offen formuliert und irgendwie habt ihr natürlich auch recht.

Ich habe jetzt euren Ratschlag beherzigt und den Server per UI auszuschalten.

Jetzt ist es gestern zum 2ten mal passiert, dass der Server einfach nicht runtergefahren ist.

Code:
Feb 13 01:36:43 pve systemd-journald[334]: Journal stopped
-- Reboot --
Feb 13 06:52:03 pve kernel: Linux version 6.17.9-1-pve

Der Reboot erfolgte dann heute morgen durch Betätigung des Schalters. Ist natürlich irgendwie witzlos, eigentlich sollte und kann der Server remote per WOL angeschaltet werden.

Falls ihr mehr logs braucht bitte melden.
 
Sorry, Kollege

welche Möglichkeiten Du hast, deinen Server an einem "ORT (Haus / Wohnung / Zimmer / Keller / FLUR ...) aufzubauen, kann ich von hier aus nicht sehen - es war auch nicht eine "außer Haus" Installation gemeint.

Ich habe jetzt euren Ratschlag beherzigt und den Server per UI auszuschalten.

Jetzt ist es gestern zum 2ten mal passiert, dass der Server einfach nicht runtergefahren ist.

Feb 13 01:36:43 pve systemd-journald[334]: Journal stopped -- Reboot -- Feb 13 06:52:03 pve kernel: Linux version 6.17.9-1-pve
Der Reboot erfolgte dann heute morgen durch Betätigung des Schalters. Ist natürlich irgendwie witzlos, eigentlich sollte und kann der Server remote per WOL angeschaltet werden.

Deinem Protokoll ist nur zu entnehmen, das ein REBOOT durchgeführt wurde, aber nicht ob du in der UI versehentlich auf den falschen Kopf gedrückt hast !

Die Reboot und Shutdown Buttons liegen so eng nebeneinander.....
Clipboard 1.jpg

Kannst auch mal testen ob ein drücken des Ein-/Ausschalters zum gewünschten Shutdown führt.
 
Last edited:
Hi,

alles gut ich hätte auch lieber ne größere Wohnung oder den Internetanschluss an einer besseren Stelle. -.-

Es gibt vermutlich mehrere möglichkeiten, ich bin mir sehr sicher auf den Button Shutdown gedrückt zu haben

Code:
Feb 13 01:24:49 pve systemd[687564]: Reached target shutdown.target - Shutdown.

Selbst wenn ich reboot gedrückt hätte, hätte ich ja morgen auf die UI zugreifen können und Home Assistant hätte Daten aufzeichnen müssen.

1771070526913.png

Ich hatte das jetzt schon ein paar mal und weiß nicht genau was die Ursache war, ich hatte angenommen das die nächtlichen Updates (Default waren die auf 1:30) da ein Problem machen würden, da diese jetzt mittags durchlaufen sollte diese "Fehlerquelle" nicht mehr bestehen.