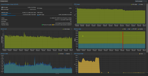
The graph is a weekly average, so the dip in the graph is the kernel update + reboot I did yesterday, and then migrated back the VMs that were living there before the kernel change, to have an apples-to-apples comparison. So it is 24H runtime data with the new kernel.
This is exactly why I did not upgrade the second node today, to get a longer timeframe
This is exactly why I did not upgrade the second node today, to get a longer timeframe


