Hallo zusammen,
ich stehe vor der Aufgabe, eine größere Anzahl an VMs von einem VMware vSAN Cluster auf neue, eigenständige Proxmox-Nodes mit lokalem Storage zu migrieren.
Mein Ziel ist es, den neuen ESXi Import Wizard von Proxmox zu nutzen, um...
Hmm, I didn't know about that repos, and I don't think my setup is better, and especially, I do get the hostname/dhcp after cloudinit is done, as deploy is done on a deploying DHCP setup).. and there are specific bits to it such as IIRC:
LVM...
Hello,
I am currently trying to solve a problem with OOM/memory exhaustion on 2 of our proxmox hosts. The problem is extensive shared and buff/cache memory usage, which none of our other hosts have. The 2 problematic nodes are in 3-node cluster...
Not sure if this helps, but for some reason after I made changes to the IP of my network (i.e. 192.168.x.0) and reconfigured everything (DNS), npm(lxc) was not able to redirect me to the other lxc containers via hostname (throws 502). I also have...
how can i use proxmox-backup-client restore for a single hdd ?
i can login with root@pam and i use api user root@pam with api toke in pbs-restore
regards
We are proud to announce the first release of our new integrated import wizard!
Proxmox VE now provides an integrated VM import wizard re-using the storage plugin system for native integration into the API and web-based user interface. You can...
We are proud to announce the first release of our new Proxmox Offline Mirror tool.
With the Proxmox Offline Mirror tool, you can manage a local apt mirror for all package updates for Proxmox and Debian projects. From this local apt mirror you...
Would you be willing to share the packer - preseed - cloudinit code you have? I have been trying to get it to work the past days based on https://github.com/ajschroeder/proxmox-packer-examples and while it does work, I still have some quirks to...
The git repos of PVE have a repository which can be used for creating arch linux container templates similiar to the dab tool:
https://git.proxmox.com/?p=aab.git;a=tree
It's last activity is from September 2025 but I would assume that this was...
The git repos of PVE have a repository which can be used for creating arch linux container templates similiar to the dab tool:
https://git.proxmox.com/?p=aab.git;a=tree
It's last activity is from September 2025 but I would assume that this was...
Hi, new here and didn't find this thread before posting my own. ( https://forum.proxmox.com/threads/lets-talk-deduplication-and-immutability.182803/ )
But id like to explain how I have managed to use AWS S3 with Object lock to achieve immutable...
Welcome to the Proxmox forum, Libero_AT!
For scenario 1, it seems like that the current HA stack gives more priority that the resource affinity rule holds than whether it should migrate back to its maintenance node.
For scenario 2, I assume...
anything in the logs of the guest? if really nothing changed on the hypervisor side (no updates/no bios/firmware update, etc.) then it's possible a guest update broke it?
Hi,
I’m facing CRC errors in a 3-node Proxmox ( 6.4-13 ) cluster using Ceph (14.2.22 Nautilus).
Problem
All nodes report:
bad crc/signature
libceph: data crc != expected
kernel: libceph: osd xxx.xxx.xxx:6811 socket closed (con state OPEN)...
in the past, such things happened in other browsers (e.g. firefox) when there was 'fingprinting resisting' enabled, so that a website couldn't fingerprint a user with e.g. drawing characters on a canvas (which is exactly what happens in xtermjs)...
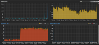
Mine chart that i somehow manage to ignore for almost a month....
I disabled io thread in disk for the vm and no more problem.. but this is using the testing repo and the broken somehow package pve-qemu-kvm 10.2.1-1.
I hope they fix it :)
After...
As there weren't much changes (especially not in terms of timezone polling etc.) the update of the zabbix template did not change anything.
Since this log spam doesn't originate from Proxmox and we know how to stop or minimize the logs I...
Without changing anything, over night Windows produced no GPU output. Whyyyyyyyyyyy
I can change the display from none to standard-vga and am able to see the 4080S in Device Manager.
Here is my VM config...