I have this problem with these two symptoms only:

Package versions:
No error on the Journalctl.
Give me indications on which and information, how to retrieve it, additional can be used to investigate the problem.
- Several Backups in Timeout.
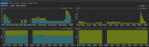
- Hole in graphs.

Package versions:
Code:
proxmox-backup: 3.4.0 (running kernel: 6.14.8-1-bpo12-pve)
proxmox-backup-server: 3.4.3-1 (running version: 3.4.3)
proxmox-kernel-helper: 8.1.1
proxmox-kernel-6.14: 6.14.8-1~bpo12+1
proxmox-kernel-6.14.8-1-bpo12-pve-signed: 6.14.8-1~bpo12+1
proxmox-kernel-6.14.5-1-bpo12-pve-signed: 6.14.5-1~bpo12+1
proxmox-kernel-6.8.12-12-pve-signed: 6.8.12-12
proxmox-kernel-6.8: 6.8.12-12
proxmox-kernel-6.8.12-9-pve-signed: 6.8.12-9
ifupdown2: 3.2.0-1+pmx11
libjs-extjs: 7.0.0-5
proxmox-backup-docs: 3.4.3-1
proxmox-backup-client: 3.4.3-1
proxmox-mail-forward: 0.3.3
proxmox-mini-journalreader: 1.5
proxmox-offline-mirror-helper: 0.6.7
proxmox-widget-toolkit: 4.3.12
pve-xtermjs: 5.5.0-2
smartmontools: 7.3-pve1
zfsutils-linux: 2.2.8-pve1
No error on the Journalctl.
Give me indications on which and information, how to retrieve it, additional can be used to investigate the problem.
Last edited: