UPDATE 2
So we have been running this new setup for a month and a half. The preliminary conclusions have proved mostly correct. But I have implemented a few changes. Chiefly, the implementation of ZFS metadata devices. This significantly...
UPDATE 1
Data Collection and Methodology:
I used "Flexible I/O tester" (fio) with 1GB files and eight threads. This resulted in about 85% CPU usage and generated 8GB files to test with. Average usage was verified against GUI stats and AWS...
Uodate Oct 2024 for anyone interested: AWS Tape Gateway has the same implementation and throws exactly the same error. Tested this week. All works well till any write operation is attempted.
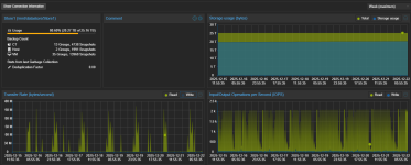
For some extra Data, I had AI throw this together for me:
Clearly this is best case senario, sequential reads and writes. and does not take into account overhead from ZFS.
Note: maximum EBS throughput is 1,250 MiB/s for the instance...
In a previous post, I discussed how an St1 Volume backs our remote backups on EC2. As we rapidly reached the Maximum size of an ST1 EBS Volume. ZFS has entered to save the day with v2.3 and the ability to quickly and easily add disks to zraids...