Host server inaccessible on heavy load

yena

Renowned Member
Nov 18, 2011
385
6
83
Hello, i have one proxmox server with a single LXC container.

On heavy load the host freeze with this console errors:
echo 0 > /proc/sys/kernel/hung_task_timeout_secs disable this message
INFO task mysqld:20443 blocked for more than 120 sec
Tained: P 0 4.4.15-1-pve #1
And i have to reset the server.

Pve version:
proxmox-ve: 4.2-60 (running kernel: 4.4.15-1-pve)
pve-manager: 4.2-17 (running version: 4.2-17/e1400248)
pve-kernel-4.2.6-1-pve: 4.2.6-36
pve-kernel-4.4.15-1-pve: 4.4.15-60
pve-kernel-4.2.8-1-pve: 4.2.8-41
pve-kernel-4.2.2-1-pve: 4.2.2-16
lvm2: 2.02.116-pve2
corosync-pve: 2.4.0-1
libqb0: 1.0-1
pve-cluster: 4.0-43
qemu-server: 4.0-85
pve-firmware: 1.1-8
libpve-common-perl: 4.0-72
libpve-access-control: 4.0-19
libpve-storage-perl: 4.0-56
pve-libspice-server1: 0.12.8-1
vncterm: 1.2-1
pve-qemu-kvm: 2.6-1
pve-container: 1.0-72
pve-firewall: 2.0-29
pve-ha-manager: 1.0-33
ksm-control-daemon: 1.2-1
glusterfs-client: 3.5.2-2+deb8u2
lxc-pve: 2.0.3-4
lxcfs: 2.0.2-pve1
cgmanager: 0.39-pve1
criu: 1.6.0-1
zfsutils: 0.6.5.7-pve10~bpo80

Someware i have read to set:
vm.dirty_ratio=10
vm.dirty_background_ratio=5

Thanks!
 
Then try to not load the server heavy :-D

What is heavy by the way, e.g. what load value? What about free memory? Try to avoid swapping at all costs. Do you use ZFS?
 
Then try to not load the server heavy :-D

What is heavy by the way, e.g. what load value? What about free memory? Try to avoid swapping at all costs. Do you use ZFS?

I have free memory on the Host and i use ZFS

Thanks!
 
Could you please post the output of free -m while the heavy load? There are problem with swapping on ZFS that cause hickups. What about my other question regarding the heavy load?
 
Could you please post the output of free -m while the heavy load? There are problem with swapping on ZFS that cause hickups. What about my other question regarding the heavy load?

It's difficult because the VPS have the heavy load during the night and when it happens i can't access the HOST server and i have to reset it.
I have checked Kernel log on the host but i can't find any message..

now, normal load:
free -m
total used free shared buffers cached
Mem: 48292 8213 40078 99 1 379
-/+ buffers/cache: 7833 40458
Swap: 48127 0 48127


could help removing SWAP on my LXC VPS? ( now it is set to 512 Mb )
 
Still, please explain what heavy load means to you. Also, please install a monitoring solution for your system, e.g. sar. What CPU is used there.

Before shooting at the problem, you need to analyze it - while the problem exists, not before or after. So, install some monitoring tools and report back tomorrow.
 
Still, please explain what heavy load means to you. Also, please install a monitoring solution for your system, e.g. sar. What CPU is used there.

Before shooting at the problem, you need to analyze it - while the problem exists, not before or after. So, install some monitoring tools and report back tomorrow.

Ok i have installed SAR ..
see you tomorrow :-)
Thanks
 
Still, please explain what heavy load means to you. Also, please install a monitoring solution for your system, e.g. sar. What CPU is used there.

Before shooting at the problem, you need to analyze it - while the problem exists, not before or after. So, install some monitoring tools and report back tomorrow.

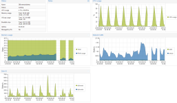
I have checked the Integrated Proxmox Graph.. and seem showing no correlation between Load and Freez...
Maybe Ram leak ?

Thanks
 

Attachments

  • meteo-risorse.png
    meteo-risorse.png
    53.3 KB · Views: 4